教学资源
当前位置: 网站首页 >> 教学资源 >> 仿真实验 >> 水质 >> 正文

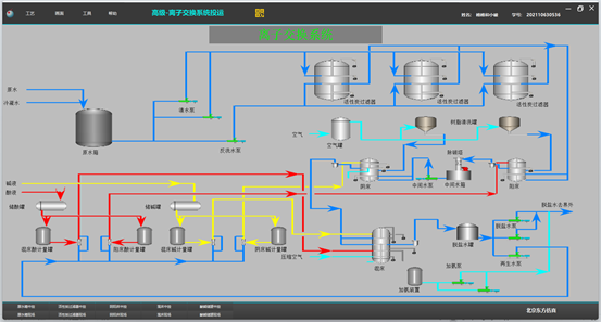
高级污水处理离子交换系统仿真软件
2023年12月19日 16:23   来源:  点击:[